ザイマニ公式LINE▶︎ 3つの限定特典プレゼント中

11|TSUMIAGE|重要指標積み上げ分析Pythonツール

11|TSUMIAGE

価格19,800円(限定5部)
リリース日2025年11月15日
最新バージョン1.0
分析対象企業最新財務データセット
エクセル
掲載企業
必要財務データ3年分のBS・PL
手動データ入力不要
アップデート告知ザイマニ公式LINE

ROIC・ROE・ROAを要素分解し、利益率・回転率・レバレッジの貢献率を効率的に見える化するPythonツールです。

時系列分析・競合分析・積み上げ分析という3つの切り口に対応しており、企業の「稼ぐ力」をより多角的に、より高い解像度で見極めることができます。

作成した積み上げグラフ画像は、レポートや社内資料などにもそのままご活用くださいませ。

11|TSUMIAGEの目次

  1. サマリー
  2. 使い方
  3. 分析例
  4. 販売プラットフォーム
  5. 注意事項
  6. お問い合わせ

11|TSUMIAGEのサマリー

11|TSUMIAGEの目次とアウトプットイメージは以下の通りです▼

また、今回使用するプログラミングコードは以下の4セクションで構成されています▼

0|初期設定
1|1社分析
2|競合比較
3|ランキング

セクション1では1社を、セクション2では最大3社の積み上げグラフ画像を作成できます。Colab上に表示されたグラフはそのままあなたのGooglDriveに画像として保存されます。ゆっくり分析したい時や他者に共有したい時などにご活用ください。

また、セクション③はおまけのような機能です。セクション②での比較分析は最大3社まででしたが、こちらはより多くの企業を対象に、より細かい条件を設定して財務優良企業を見つけるためのセクションです。

11|TSUMIAGEの使い方

すき家を運営するゼンショーHDを例に、11|TSUMIAGEのセクション0と1を使って積み上げグラフ画像を作成する流れを解説します。セクション2・3についてはTSUMIAGEの実践ガイドページ(note)をご覧くださいませ。

STEP
財務分析Pythonツール「11|TSUMIAGE」をダウンロードする
STEP
初期設定を行う

上からひとつずつ、以下のコードまでセルを実行してください。ゼミデータセットエクセルをアップロードするフォルダや、積み上げグラフ画像を保存するフォルダをGoogleDrive上に作成するコードです▼

# GoogleDrive上にフォルダ作成

# ゼミデータセットをアップロードするフォルダをGoogleDrive上に作成する
zemi_dataset_upload_path = '/content/drive/MyDrive/Colab Notebooks/01_Zemi_Dataset' #ゼミデータセットをアップロードするフォルダのパス
os.makedirs( zemi_dataset_upload_path ,exist_ok=True ) #フォルダが存在しなければフォルダを作成

# Pythonツールのアウトプットを保存するフォルダをGoogleDrive上に作成する
python_save_folder_path = '/content/drive/MyDrive/Colab Notebooks/02_Python_Tool_Output'
os.makedirs( python_save_folder_path ,exist_ok=True ) #フォルダが存在しなければフォルダを作成

# 本ツールのアウトプット画像を保存するフォルダをGoogleDrive上に作成する
tsumiage_graph_save_path = '/content/drive/MyDrive/Colab Notebooks/02_Python_Tool_Output/11_TSUMIAGE/'
os.makedirs( tsumiage_graph_save_path ,exist_ok=True ) #フォルダが存在しなければフォルダを作成

# 01_ROEグラフの画像を保存するフォルダをGoogleDrive上に作成する
tsumiage_01_img_save_path = '/content/drive/MyDrive/Colab Notebooks/02_Python_Tool_Output/11_TSUMIAGE/01_1社分析'
os.makedirs( tsumiage_01_img_save_path ,exist_ok=True ) #フォルダが存在しなければフォルダを作成

# 02_PBRグラフの画像を保存するフォルダをGoogleDrive上に作成する
tsumiage_02_img_save_path = '/content/drive/MyDrive/Colab Notebooks/02_Python_Tool_Output/11_TSUMIAGE/02_競合比較'
os.makedirs( tsumiage_02_img_save_path ,exist_ok=True ) #フォルダが存在しなければフォルダを作成
STEP
最新財務データセットエクセルをGoogleDriveにアップロードする

以下のフォルダ内に最新財務データセットエクセルをアップロードします。

マイドライブ/Colab Notebooks/01_Zemi_Dataset

アップロード後のイメージはこちら▼

エクセルのアップロード完了後、セクション1直前までひとつずつコードを実行してください。セクション0には、ユーザー側で設定すべき変数はないため、どんどんクリック(実行)していきましょう。

STEP
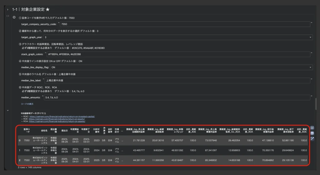
「1-1|対象企業設定 ★」で、積み上げグラフ画像を作成したい企業を設定する

基本的には一番上のtarget_company_security_codeを対象企業の証券番号4桁に更新するだけOKです。各項目の概要はこちら▼

① 対象企業の証券コード
② 積み上げグラフとして描画するデータ年数(最大3年)
③ グラフカラー
④ 中央値線の表示設定(ON or OFF)
⑤ 中央値のラベル設定
⑥ 中央値の値設定

特に理由がなければ②〜⑥はデフォルト値のままで問題ありません。新規上場企業など、3年分のデータがデータセット上に存在しない場合、存在するデータのみを対象としてグラフが描画されます。

①〜⑥の変更により、アウトプット画像では各指標の値に加えて、次の箇所が変わります▼

上記6箇所の設定が終わったら1-1セルを実行しましょう。直下に積み上げグラフ画像を作成したい企業の財務データが表示されていればOKです。1-2に移動する前に確認しましょう▼

その後、「1-2|積み上げグラフ作成&保存」セルを実行することで対象企業の積み上げグラフ画像がColab上に表示され、以下のフォルダに画像ファイルも保存されます▼

積み上げグラフ画像保存先
▶︎ マイドライブ/Colab Notebooks/02_Python_Tool_Output/11_TSUMIAGE/01_1社分析

以上がセクション0と1の大まかな使い方です。ゼンショーHDの積み上げグラフを作成&保存する例でした。もちろん、1-1でtarget_company_security_code(証券コード4桁)を変更し、再度1-2を実行することでゼミデータセットエクセルに存在する他の企業の積み上げグラフ画像も作成可能です。

セクション2の競合比較グラフ画像の作成や、セクション3のランキングテーブルの作成についてはTSUMIAGEの実践ガイドページ(note)をご覧下さい。全文無料で最後まで読めます。

11|TSUMIAGEの分析例

セクション1|1社分析

セクション2|競合比較

11|TSUMIAGEの販売プラットフォーム

11|TSUMIAGEはクリエイタープラットフォーム「note」にて販売しております。

これはザイマニ管理人が個人で決済システムを構築・メンテナンスするよりも、上場企業が運営する大手プラットフォームを利用する方が主にセキュリティ面に優れ、ユーザーの皆様に安心して購入いただけると判断したためです。

また、11|TSUMIAGEの販売価格は以下のような要因によって変動します。正当な理由なく価格を釣り上げることは絶対にございません。

  • Pythonコードのアップデートによる機能追加(ユーザーからのフィードバック反映など)
  • 急速な為替変動に伴う開発コストの増加

11|TSUMIAGE利用時の注意事項

  • 本Pythonツールの譲渡・転売・貸与・再配布を禁止します。
  • ご利用にあたってザイマニのクレジット表記は必要ありません。
  • SNSやブログ等で分析結果画像を掲載される場合、出典としてザイマニを明記&リンクして頂けると嬉しいです。
  • Google Colaboratory自体のアップデートにより、本Pythonツールが意図通りに機能しなくなる可能性がございます。その際は気兼ねなくザイマニ公式LINEお問い合わせページからご連絡くださいませ。早急に対応いたします。
  • 本Pythonツールのアップデート情報はザイマニ公式LINEで告知しますのでぜひご登録ください。
  • その他の注意事項をまとめた利用規約をご一読の上、ご購入・ご活用くださいませ。

11|TSUMIAGEに関するお問い合わせ

本Pythonツールをご利用中に不具合を発見された場合、以下のお問い合わせ窓口よりご連絡いただけますと幸いです。

財務分析図鑑

全3,645社の財務分析カタログ

財務分析ゼミ

財務分析のプロを目指すnoteメンバーシップ

ザイマニHOMEへ戻る